
食品、飲料等工業企業對原料用水水質的要求基本上與( 生活飲用水)相同。因為我國通行的要求是各種食品廠生產用水必須符合我國《生活飲用水衛生標準》,這是最基本的要求,也是衛生規范強制性的要求。但是由于各種食品生產用水的使用需求不同、工藝不同,對水質的要求也不同。
因此,為了保證食品品質,除食品加工用水水質滿足飲用水標準外,仍需對水質的某些成分予以嚴格控制。飲料類用水、專釀酒用水、制面包用水、制面條用水、制罐頭用水、糖制品用水、制冰用水以及速凍食品用水等加工工藝對水中關鍵污染物都有相關的指標要求。
食品生產加工過程中用的純凈水設備原理:
食品加工用水設備是將自來水通過高效合理的預處理系統,去除水中有機物、色素、膠體、雜質,余氯等,再應用反滲透技術,去除水中細菌、病毒等微生物和大量混入水中對人體有害的重金屬雜質等,從而達到飲用規定的理化指標及衛生標準,產出純凈的水用于食品的加工生產。
純凈水設備,簡單來說就是生產純凈水的設備。作為純凈水生產的依托是非常重要的。所以要生產純凈水一定是要選擇原水水質比較好的地方。如山泉、深井等。在這里牽扯到一個非常重要的指數就是“電導率”。一般而言電導率,越低。水越純凈。現在采用的水處理工藝都是采用的反滲透系統。經過處理后的水一般能達到90%——99.99%的脫鹽率。
反滲透系統是整個純凈水系統的核心部件,只有通過反滲透才能達到純凈水的標準。反滲透技術廣泛應用于給水處理、城市自來水的凈化、制取電力、電子、醫藥、醫療和食品等行業的純水及超純水、注射用水和食用純水的制備;海水和苦咸水的淡化;制取飲用水等。能耗低、結構緊湊、操作簡單、易維修、自動化程度高、不污染環境。
反滲透系統由其預處理及反滲透裝置和后處理三部分組成。反滲透系統的核心是反滲透裝置,預處理是反滲透裝置能否長期穩定運行的前提,后處理用以滿足不同處理對象的最終產水水質指標。
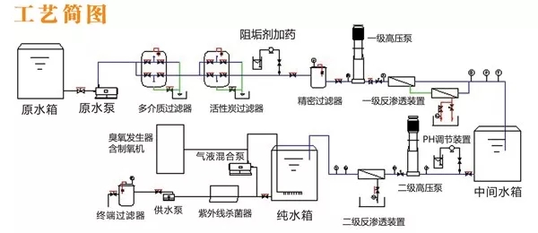
食品生產加工過程中用的純凈水設備工藝設計:
1、采用一級反滲透工藝方式,制取食品飲料工藝生產用水,其流程如下:
原水箱→增壓泵→多介質過濾器→活性炭過濾器→精密過濾器→高壓泵→一級反滲透→純水箱

2、采用二級反滲透工藝,制取純凈水,其流程如下:
原水箱→增壓泵→多介質過濾器→活性炭過濾器→精密過濾器→高壓泵→一級反滲透→高壓泵→二級反滲透→生產用水→臭氧滅菌→純水箱
3、采用超濾工藝,制取礦泉水,其流程如下:
原水箱→增壓泵→多介質過濾器→活性炭過濾器→精密過濾器→高壓泵→超濾主機→凈水箱
食品加工廠專用純凈水設備能過濾掉水中的細菌、病毒、重金屬、農藥、有機物、礦物質和異色異味等,是一種純水,無需加熱即可飲用,成本低,生產的純水品質高、衛生指標理想,符合食品行業所需水質標準。保證食品生產質量我們就應保證原料、配料的應用情況,水作為食品生產一大原料,純凈水設備必不可少,食品生產商更應該了解如何選擇一套好的純凈水設備。

廣州晨興環保科技有限公司,專業承接大中小型水處理設備及耗材,根據客戶需求量身定制,為您解決所有關于凈水的難題。,想要更詳細的了解設備的相關內容,歡迎用戶前來我廠考察或者電話咨詢我們,我們隨時歡迎您的到來。作為專業的水處理設備生產企業,廣州晨興環保科技有限公司十年專注水處理的研發,不斷為用戶創造工藝成熟,質量可靠的大中型水處理設備。